场景 1:进度全靠嘴
场景 2:人肉统计
场景 3:风险盲区



字段名称 | 字段类型 | 核心作用 & 配置逻辑 |
|---|---|---|
项目名称 | 文本 | 项目的唯一标识,也就是项目的名称 |
项目负责人 | 人员 | 选择飞书通讯录中的成员,方便后续艾特和流程打通。 |
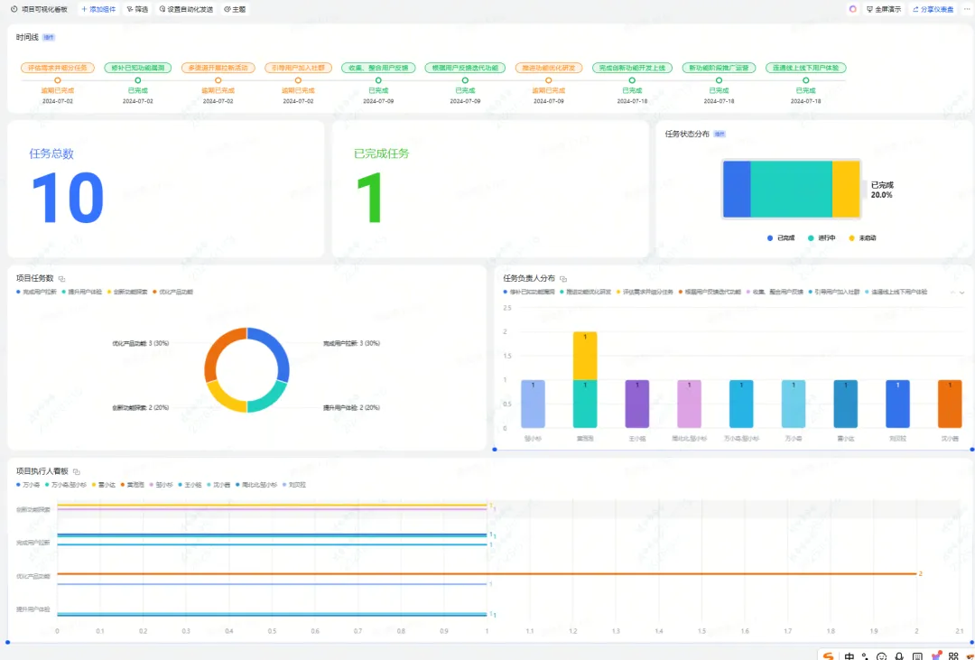
开始/截止时间 | 日期 | 用于在仪表盘上生成"项目时间线"视图。 |
项目目标 | 多行文本 | 记录项目的目标,供 AI 总结时参考。 |
项目状态 | 单选 | 选项:未启动、进行中、已完成。管理项目进度,同时用于仪表盘的状态分布统计。 |
项目成员 | 查找引用 | 它引用"项目成员表"中的"账号"字段,条件是:当成员表中的"任务"包含当前项目的"对应任务"时,自动显示。效果:你不需要手动填成员,系统会根据任务分配,自动把相关人都列出来。 |
任务数量 | 公式 | 统计"项目任务表"中,属于该项目的任务总数。 |
任务完成度 | 公式 | [✅ 项目任务].FILTER(CurrentValue.项目=[项目名称] && CurrentValue.[状态]="已完成").[任务].COUNTA() / IF([任务数量]=0, 1, [任务数量])。这个公式会自动去任务表里筛选"属于该项目"且"状态为已完成"的任务,除以总任务数,得出一个实时跳动的进度百分比。 |
对应任务 | 双向关联 | 关联"项目任务表"。双向关联的好处是:你在任务表里改了所属项目,这边会同步更新。 |
项目周报 | 双向关联 | 关联"项目周报表",点开就能看到该项目下所有提交的周报。 |
AI 项目总结 | AI 字段 | 配置 Prompt:"请根据以下信息,总结该项目的当前进展:项目目标:{项目目标},任务完成度:{任务完成度},相关周报:{项目周报}"。AI 会自动读取这些字段,一键生成一段结构化的阶段性汇报。 |
AI 风险判断 | AI 字段 | 配置 Prompt:"请根据项目截止时间 {项目截止时间} 和当前任务完成度 {任务完成度},判断该项目是否存在延期风险 |




字段名称 | 字段类型 | 核心作用 & 配置逻辑 |
|---|---|---|
任务 | 文本 | 任务的唯一标识。 |
优先级 | 单选 | 选项:P0 紧急、P1 高、P2 中、P3 低。 |
状态 | 单选 | 选项:待开始、进行中、已完成、已阻塞。 |
开始/截止时间 | 日期 | 用于计算任务是否即将逾期。 |
实际完成时间 | 日期 | 用于复盘,计算任务准时率。 |
任务执行人 | 双向关联 | 从"项目成员表"中选择。双向关联的好处:你在成员表里能看到一个人身上背的所有任务。 |
所属项目 | 双向关联 | 关联"项目看板"。 |
AI 任务风险判断 | AI 字段 | 配置 Prompt:"任务 {任务} 的截止时间是 {截止时间},优先级是 {优先级},当前状态是 {状态}。请判断该任务是否存在延期风险。 |



字段名称 | 字段类型 | 核心作用 |
|---|---|---|
汇报标题 | 文本 | 例如:"XX项目第3周进展"。 |
日期 | 日期 | 汇报日期。 |
汇报人 | 人员 | 自动获取提交人。 |
进度内容 | 多行文本 | 填写本周完成的事项、遇到的问题、下周计划。 |
所属项目 | 单向关联 | 从"项目看板"中选择。这样提交后,周报会自动归档到对应项目下。 |

字段名称 | 字段类型 | 核心作用 |
|---|---|---|
成员名 | 文本 | 姓名。 |
账号 | 人员 | 关联飞书通讯录,用于被"项目看板"的"项目成员"字段查找引用。 |
部门 | 单选 | 所属部门,用于后续做"部门任务分布"的统计图表。 |
任务 | 双向关联 | 从"项目任务表"中选择。点开一个成员,就能看到他身上背的所有任务。 |


课程目录:
https://hsglaser.feishu.cn/app/E5jLb3KbXaIhPhsWCczcBUz6nkd
