37页PPT | “数据湖”构建汽车集团数据中台解决方案(附下载)
读前必看:我们能为数字经济产业的施工方、集成商和设备厂商提供资金和资源支持。
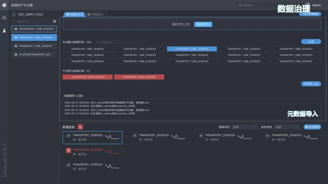
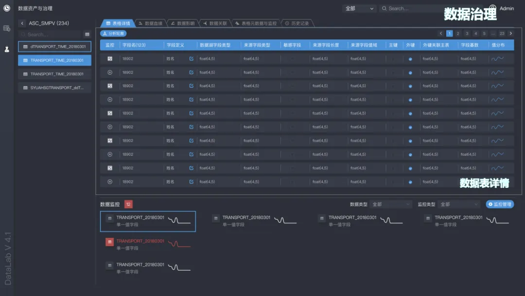
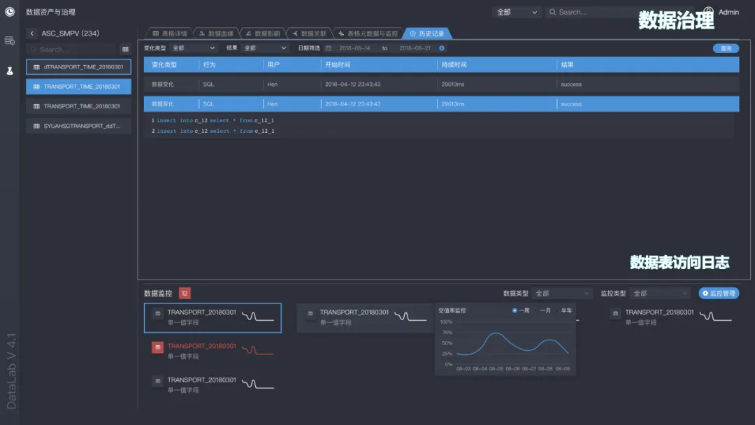
本方案围绕汽车集团的数据中台建设,提出以“数据湖4.0”为核心的企业级数据架构。方案明确了数据湖平台由数据湖管理、数据治理、科学家工作台三大模块构成:数据湖管理负责原始数据入湖、出湖及全链路配置,支持数据加密、脱敏与权限控制;数据治理模块实现元数据导入、数据血缘、质量监控与资产查询,构建可追溯、可审计的数据资产体系;科学家工作台提供Jupyter IDE、容器管理与项目协同环境,赋能数据挖掘与算法研发。在数据同步层面,方案展示了上汽集团自主研发的SAIC Data Link数据链路,支持Oracle、MySQL等异构数据库的实时同步,具备2秒级延迟、数据加密传输、无状态动态扩容等特性,并通过Lua脚本支持自定义扩展,保障数据入湖的高效与稳定。成本分析表明,数据湖4.0相比传统数据仓库可节省70%以上建设成本。方案强调通过构建统一的数据底座,打通业务系统间的数据孤岛,为车企提供从数据汇聚、治理到分析应用的全链路能力,支撑敏捷数据服务与智能决策,推动集团数字化转型向“数据驱动”迈进。
本文仅供参考,不代表我们的任何投资建议。【数字化与智慧城市】整理分享的资料仅推荐阅读,用户获取的资料仅供个人学习,如需使用请参阅方案原文。
本方案共计【37页】,篇幅有限,仅展示部分方案内容。本方案已上传到【数字化与智慧城市】知识星球,扫描下方二维码加入后,直接下载,更多的历史报告随时查看、随意下载。
【免责声明】感谢作者辛苦原创!我们尊重版权,本公众号【数字化与智慧城市】均属于通过公开、付费、合法渠道获得,不用于商业用途,报告版权归原撰写/发布机构所有。公众号及社群所发布的资料,仅供社群内部成员市场研究以及讨论和交流,若有异议,如涉侵权,请及时联系我们,我们依相关法律对内容进行删除或作相应处理。