
在两个月前,我们曾独家解析了SpaceX隐藏在2024年FCC文件中的精密阳谋:Starlink计划将其在550公里轨道运行的约4400颗卫星,集体降轨至480公里(《别只看热闹:Starlink降轨480km背后是一场写在2024年的精密阳谋》)。
当时,官方抛出的理由是冠冕堂皇的太空安全与加速退役卫星烧毁。
然而,太阳底下没有新鲜事,马斯克的底牌绝不可能仅仅是为了环保。
就在昨天(2026年3月12日),这只悬在低轨的靴子终于落地了。知名天文学家和卫星追踪专家Jonathan McDowell公布了最新数据:目前已有652颗 Starlink卫星成功降至480公里轨道,另有惊人的972颗卫星正在降轨的途中!

超过1600颗卫星集体降轨,这在人类航天史上是一次前所未有的轨道大迁徙。而面对如此浩大的工程,埃隆·马斯克终于在X上用短短九个字道破了天机:
“波束更窄,信号更好(Tighter beams and better signal quality)。”

在之前的分析中,我们指出,降轨至480公里可以利用太阳极小期的大气阻力,确保死掉的卫星在几个月内自然烧毁,从而占据道德制高点,拔高行业的安全门槛。
但这只是防守。马斯克的一句“Tighter beams and better signal quality”,彻底暴露了其极具攻击性的商业野心。
降低70公里的轨道高度,在通信物理学上意味着什么?

很多人可能会问:一口气把1600颗卫星拉低70公里,这么庞大的轨道变更,FCC和ITU不管吗?
这就不得不佩服 SpaceX极其老辣的监管博弈手腕了。
据卫星行业分析师Tim Farrar在今年1月的指出,SpaceX巧妙地利用了ITU 的一项规定:允许卫星在距离申报高度上下 70 公里(±70km)的范围内进行高度偏差调整。
更绝的是,在 2022年11月FCC的一份关于第二代 Starlink(Gen2)的授权命令中,FCC 似乎默认了 SpaceX在低于500公里轨道运行卫星的轨道容差请求。
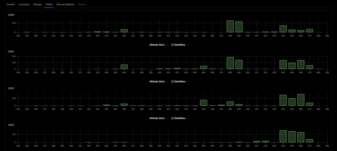
而且,根据天文学家McDowell的最新追踪数据,这场降轨阴谋并非临时起意:早在2024年春季,SpaceX 就已经开始悄悄地将某批次的卫星直接部署到480公里轨道了!

目前,在480公里左右的壳层里,已经囤积了高达3827颗星链卫星(相比之下,550公里高轨仅剩292 颗)。

结论极其震撼: 马斯克不是在申请降轨,而是在合法合规的灰色地带里,已经完成了对480公里黄金轨道的实质性占领! 当竞争对手还在苦苦申请500多公里的轨道时,SpaceX已经把防线前推了70公里,筑起了一道无法逾越的“叹息之墙”。
1600 颗卫星集体下降,只是这场大戏的前奏。马斯克的最终目标,是彻底终结现有的宽带格局。
就在今年1月,FC 刚刚部分批准了 SpaceX 提供千兆速度的下一代Starlink计划,并允许其卫星轨道低至340公里!
从 2024 年 FCC 文件中悄悄埋下的降轨伏笔,到如今1600颗卫星在太空中划出整齐的下降轨迹;从高喊太空安全的政治正确,到马斯克毫不掩饰的信号更好、波束更窄的野心。
Starlink正在用极其硬核的物理手段和叹为观止的执行力,向全世界宣告:在太空,规则是由强者书写的。
480公里,不再是一个简单的数字,它是SpaceX 为全球商业航天划下的一条生死线。越过这条线,就是千兆网络、20 毫秒延迟的星辰大海;而那些还在 PPT上规划200万颗星座的“第一们”,应该抬头看看头顶的天空,已经有一张名为Starlink的大网需要穿越。