做数据的同学,这两年是不是有点累:查库要开一个客户端,画图再开个 BI,想跟同事分享结果,还得导出 CSV、贴截图、写说明…… 一天到晚在窗口之间来回横跳,人没怎么分析,先被工具折腾到怀疑人生。

最近看到一款桌面应用 agx,还挺对这类痛点下手的。 简单讲,它就是把“查库 + 写 SQL + 看图表”这几件事,塞进了一个现代化界面里,长得像 Web 应用,跑起来却是原生桌面那种顺滑。 底层用的是 Tauri + SvelteKit + Plot,一堆前后端热门技术糅在一起,结果就是:看着轻,跑得快,还不怎么吃资源。
它有两个“形态”挺有意思。 一种是本地原生版,直接连你自己的 ClickHouse,当一个干净利落的桌面客户端用; 另一种是 Live 版本,部署在服务器上,通过浏览器访问,前端体验不打折,团队的人可以一起连进去查数。 你可以理解为:一个界面,同时满足“我自己搞搞”和“全公司一起看”的两种场景。

开发体验这块也比较照顾“喜欢折腾”的人。 项目结构很清晰:前端在 src/,SvelteKit 负责路由和组件;后端在 src-tauri/,Rust 写业务逻辑、系统调用,用 Docker 跑起来也就两条命令的事。 官方已经给好 docker compose,docker compose up 一敲,浏览器打开 localhost:8080 就能开始玩。 对搞自建工具的团队来说,这种“拿来即用 + 想改也好改”的项目,算是非常友好了。
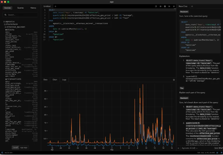
日常使用层面,agx 主打一个“别让我想太多”。 左侧是 Schema 浏览器,把你的库、表、字段一层层列出来,点一点就知道数据长什么样。 中间是 SQL 编辑器,有语法高亮,写错一眼就能看出来,还能直接跑查询。 右边则是结果区域,默认是表格展示,想导出、处理、拖文件进来,也都支持拖拽操作。
有意思的是,它把 Plot 也做进去了。 你写完 SQL,数据出来,不用再导进 Excel 或 BI 工具,在 agx 里就能快速拉个可视化,看趋势、看分布。 不是那种“企业级大而全”的复杂报表,而是偏“分析师日常探路”的那种轻量图表,想看个大概,完全够用。
更狠的是,它还考虑到了 LLM。 如果你本地有部署 Ollama,Live 版本可以直接通过环境变量接入:OLLAMA_ORIGINS="https://app.agx" ollama serve 一开,本地模型就能帮你改 SQL、解读结果。 这一套结合下来,大致就是:人写个大框架,模型帮你补细节、查 bug,效率能抬一截。
进阶一点的,还有 ClickHouse UDF 加成。 官方给了一个“一键安装 Agnostic UDF”的脚本,拉下来跑一下,ClickHouse 里就多了不少实用函数。 对那种天天和 ClickHouse 打交道、又懒得自己维护一堆函数库的后端 / 数仓同学来说,这波属于现成轮子直接装。
从授权上看,agx 是 MIT 协议开源项目。 这意味着你可以商用、可以改代码、可以自己二次开发,基本没什么束缚。 对预算有限、又想搭一套好用数据工具链的团队来说,比起一口气上商业 BI,这种“开源桌面 + 自建后端”的方式,成本和自由度都挺香。
当然,它现在也不是说什么都帮你想好了。 要不要配权限、怎么和现有账号体系对接、怎么接更多数据源,这些还得结合你们自己环境来搞。 但如果你已经在用 ClickHouse,或者正在找一款好看、好用、还不太占资源的数据客户端,那 agx 这个组合,真的可以排进候选名单。
感兴趣的同学,可以先打开 Live 体验站(agx.app)感受一下界面和交互顺不顺手。 要是你本来就爱折腾,直接上 GitHub 把仓库克隆下来,在本地跑原生版,再接上你自己的 ClickHouse 和 Ollama。 用顺手了,欢迎回来分享下你是怎么把它塞进自己的数据分析流程里的,说不定就给了下一个还在 Excel 里“拼命 VLOOKUP”的同事,一条逃离不锈钢脸盆命运的新路子~
同时,也可以看我写的这篇文章《DeepSeek本地部署,直接杀疯了!》来进行本地搭建。